+86 187 1100 3743
EN

CN

Navigation Automated Test & Evaluation System

Smart Test Bench, a universal automated testing platform by Viyur Information, integrates cutting-edge software development technologies and advanced automated testing concepts.

Solution Overview

Satellite navigation technology has deeply penetrated various industries, empowering rapid industrial development. Comprehensive, scientific, and accurate quality evaluation of navigation products has become a widespread and urgent demand. Viyur Information provides complete, reliable, and efficient automated testing solutions. Tailored to product R&D, testing and certification, mobile phones, intelligent driving, IoT, and other fields, we have built a rich test case library covering various industry standards and customized scenarios. These solutions help enterprises accelerate R&D, improve product quality, enhance efficiency, and reduce costs.

Smart Test Bench, a universal automated testing platform by Viyur Information, integrates cutting-edge software development technologies and advanced automated testing concepts. It simplifies test software development, improves efficiency, and supports on-demand expansion, adapting to satellite navigation and various automated control testing scenarios.

Based on this platform, Viyur Information has launched NavTest Pro, a more powerful navigation terminal automated testing and evaluation software. It integrates core functions including test process control, plan management, analysis and evaluation, data storage/retrieval, and automatic report generation, providing intelligent testing solutions.

One-click Startup & Unattended Operation:
Achieves one-click automated testing to boost efficiency and reduce manual work.

Flexible Customization:
Adapts to personalized needs across scenarios and meets different testing schemes.

 

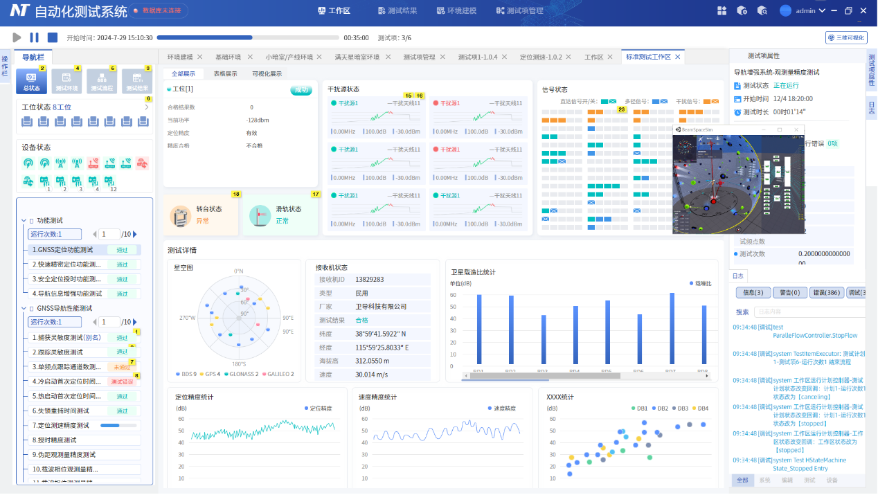
NavTest Pro Process Editor

 

NavTest Pro Operation Visualization


Solution Highlights

Rapid Test Scheme Construction: Visual modeling (digital twin), graphical programming (code-free drag-and-drop), real-time debugging & verification.

Intelligent Customizable Interface & Reports: Rich visual component library, customizable report format and content.

Full Visualization of Test Processes: Process/equipment monitoring, graphical data presentation, historical record query & playback.

Efficient Engineering Management: Intelligent plan configuration, batch/parallel testing, test data storage & analysis.

High Adaptability & Scalability: Supports requirement changes, functional module expansion, and development via plugins/scripting languages (C#, Python, etc.).

Typical Application Scenarios: All-Sky Complex Electromagnetic Environment Test System, Single-Antenna Large Anechoic Chamber Test System, Wired/Wireless Test System, Small Anechoic Box Batch Test System.

Typical Test Items: RDSS/RNSS satellite navigation test, baseband chip test, anti-jamming component/receiver test, OEM board test, network access-related test, etc. (Supports rapid construction of other projects).

Solution Applications

Supports over 100 testing standards (BDS special standards, national/industry/enterprise standards), covering base band chips, RF chips, navigation modules, mobile phones, various receivers (handheld/vehicle-mounted/ship borne, etc.), anti-jamming components/terminals, BDS short message terminals, and other products. Applicable scenarios include BDS-3 terminal quality inspection, civil terminal network access testing, electric bicycle quality inspection, etc.

Rapid Test Solution Development

Visual Modeling

Utilizes digital twin technology to create digital models of test system hardware and software, enabling quick setup and adjustment of device parameters and connection methods.

Graphical Programming

Code-free test sequence creation using a drag-and-drop interface, allowing flexible development of customized projects.

Real-time Debugging & Verification

Enables visual modification, debugging, and execution during the test setup phase, facilitating rapid iteration, optimization, and accelerating the test development process.

Intelligent Customized Interfaces & Reports

Visual Component Library

Provides a rich library of visual components for easily customizing personalized test display interfaces.

Report Customization

Automatically generates test data reports and supports flexible format and content configuration to meet diverse requirements.

Comprehensive Test Process Visualization

Process Monitoring

Clear overview of test sequence execution flow, enabling precise control over test progress.

Device Monitoring

Real-time monitoring of the device under test status and command execution to ensure testing accuracy.

Runtime Visualization

Test run data displayed in charts and graphs for intuitive presentation of results.

Supports historical record query and replay for rapid problem identification.

Efficient Engineering Management

Intelligent Plan Configuration

Flexible setup of test task sequence, iterations, and parameters.

Batch Testing

Supports automated batch processing and multi-device parallel testing, significantly improving efficiency.

Data Storage & Analysis

All test records automatically saved to a database for subsequent querying and in-depth analysis.

High Adaptability & Extensibility

Supports Requirement Changes

Accommodates various test requirement changes and process optimizations without complex secondary development.

Supports Function Extension

Provides flexible expansion mechanisms for devices and functional modules to meet diverse testing scenario needs.

Supports Plugins & Scripts

Supports external plugins and scripting languages (C#, Python) for development, meeting user-specific customization requirements.

Typical Application Scenarios

All-Star Complex Electromagnetic Environment Test System

Traditional Single-Antenna Large Anechoic Chamber Test System

Wired Test System

Skyward Wireless Test System

Small Chamber Batch Inspection Test System


Typical Test Items

RDSS Satellite Navigation Test

General/Precision OEM Board Test

RNSS Satellite Navigation Test

Multi-frequency High-Precision OEM Board Test

Satellite Navigation Auxiliary Capability Test

Beidou Anti-jamming Component Test

Power Supply Related Capability Test

Beidou Anti-jamming Receiver Test

Multi-mode Navigation Baseband Chip Test

Mobile Network Operator Base Station Test

Network Registration Test

Network Access Permit Test

Beidou-3 Baseband Chip Comparison & Appraisal Test

Satellite Internet Navigation Terminal Test

Other test items can be openly and rapidly constructed



Request a Quote

Please fill out this form correctly, after which a Viyur professional will contact you directly to discuss the right solution that better fits your needs.

x
Our use of cookies
We would like to use necessary cookies to improve your browsing experience and the quality of our website. We would also like to set analytics cookies and advertisement cookies that help us make improvements by measuring how you use our website. Detailed information about the use of cookies on this website and how you can control your consent can be found in our Cookie Policy and Privacy Policy.
Accept only strictly necessary cookies Accept all cookies